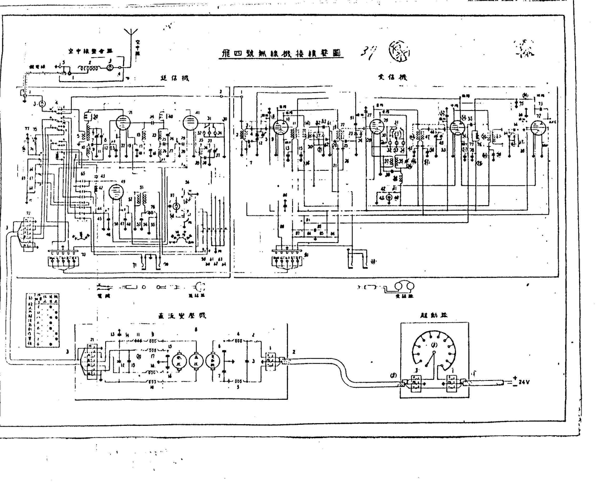
4-4-22 飛4号無線機
本機の重要諸元は次の通りである。
用途 編隊内用
通信距離
周波数 44~50Mc
送信機 出力 A3 7w
OSC PA
真空管 807A-807A×2
Mod
電源 24V蓄電器及びコンバーター
500V230mA
受信機 方式 スーパー RF2 IF2 AF2
RF RF Conv IF IF Det AF AF
真空管 6F7(5)-6F7(5)-6F7(5)-6F7(5)-6F7(5)-6F7(5)-6F7(3)-6F7(3)×2
6F7(3)↑ 6F7(3)↑
Osc BFO
電源 送信機と共用
空中線 固定/型 H=0.8m、
接地 機体
本無線機は、送信機は3周波切替(水晶発振)受信機の局発も水晶制御である。
99式移行の機上用無線機においては、送信用高圧をそのまま受信用に使用するため、各受信管に高抵抗によるドロッパー兼デカップリング回路を使用しているのが特徴である。
本機の重要諸元は次の通りである。
用途 編隊内用
通信距離
周波数 44~50Mc
送信機 出力 A3 7w
OSC PA
真空管 807A-807A×2
Mod
電源 24V蓄電器及びコンバーター
500V230mA
受信機 方式 スーパー RF2 IF2 AF2
RF RF Conv IF IF Det AF AF
真空管 6F7(5)-6F7(5)-6F7(5)-6F7(5)-6F7(5)-6F7(5)-6F7(3)-6F7(3)×2
6F7(3)↑ 6F7(3)↑
Osc BFO
電源 送信機と共用
空中線 固定/型 H=0.8m、
接地 機体
本無線機は、送信機は3周波切替(水晶発振)受信機の局発も水晶制御である。
99式移行の機上用無線機においては、送信用高圧をそのまま受信用に使用するため、各受信管に高抵抗によるドロッパー兼デカップリング回路を使用しているのが特徴である。
無線機接続要領図










